入职初创公司担任测试工程师,由于没有专职运维人员,本人需要同时承担测试和运维双重职责:
测试工作职责:
运维工作职责:
在这样的环境下,有机会将自己思考 CI/CD 理念付诸实践。
虽然不同公司的 CI/CD 实现方式各具特色,但其核心流程模式基本一致。以下是我在公司内部亲自搭建并成功落地的 CI/CD 完整流程。












7.1 接口测试

7.2 接口测试报告

7.3 点击脚本跳转自带原生报告

7.4 性能测试

7.5 性能测试报告

7.6 数据是存库的方便导出报告

7.7 定制 mock 服务

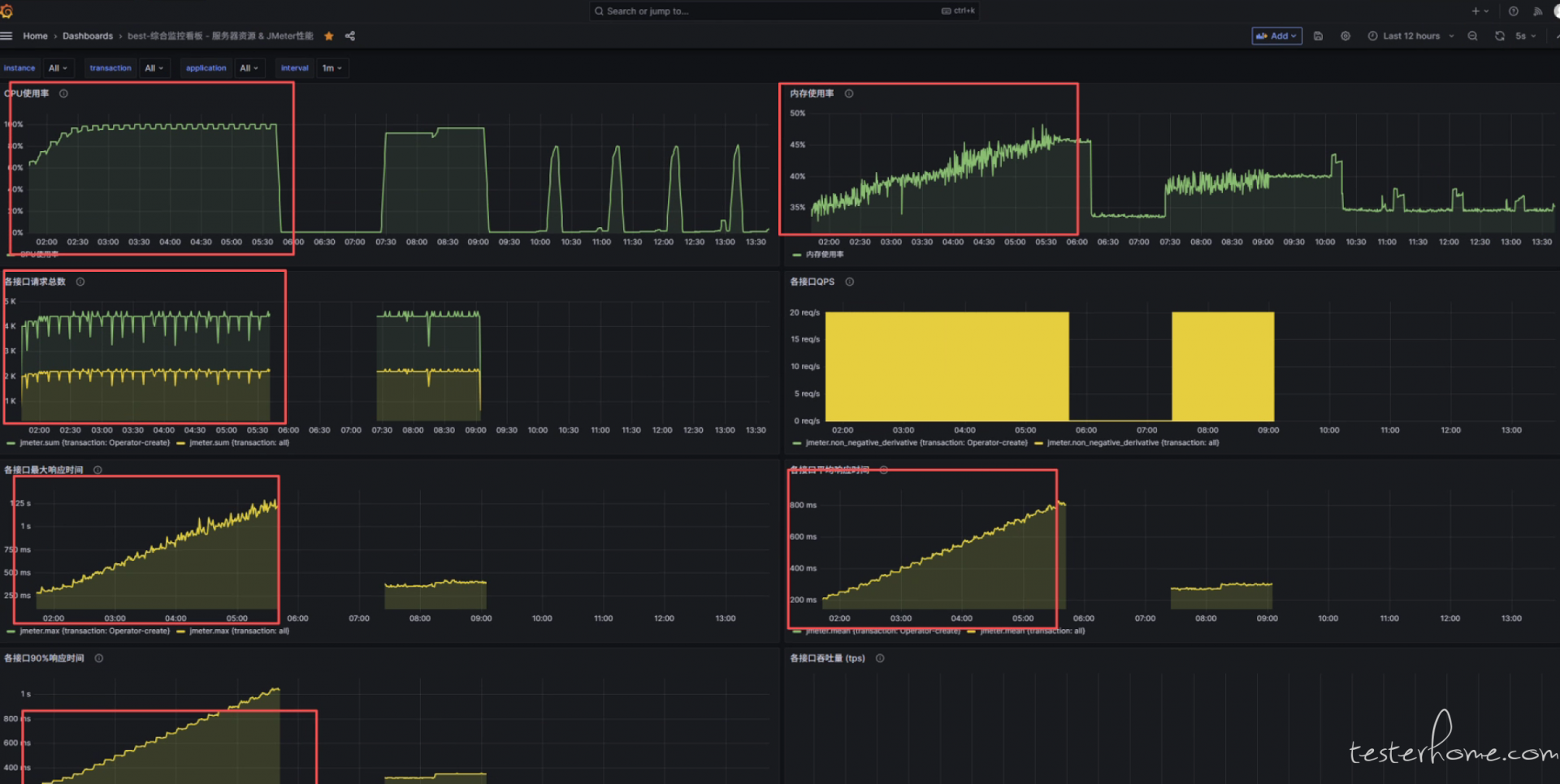
7.8 性能监控-Grafana


8.8 jmeter 设置



-- 294332968@qq.com