一、项目概述
InterfaceTestPlatform(简称 ITP)作为首个完全免费的纯血国产自动化测试平台,2025 年在功能完善、性能优化和用户体验方面取得了显著进展。项目基于 Django + Vue3 架构,致力于为测试团队提供一站式自动化测试解决方案。

二、核心功能建设成果
🧪 接口测试功能
可视化接口调试:支持 GET、POST、PUT、DELETE 等多种请求方式,提供直观的调试界面
参数化测试:实现动态参数、环境变量、全局变量支持,提升测试灵活性
断言与响应验证:支持多种断言方式,自动验证接口响应结果
历史记录管理:实现接口调试记录自动保存,便于追溯与复用
🔄 场景测试(业务流测试)
多接口串联测试:将多个接口按顺序组合成业务流,模拟真实业务场景
前置/后置脚本支持:使用 Python 脚本进行数据处理与变量提取
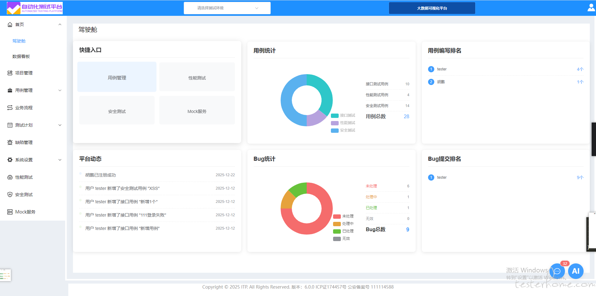
测试报告统计:实现业务流统计功能,包括测试环境、通过率、用例总数等关键指标
⏰ 定时任务系统
周期性任务调度:支持基于时间的定时执行任务,自动化运行测试用例
任务日志追踪:完整记录任务执行过程,便于问题追踪与分析
Celery 异步处理:基于 Redis 的任务队列管理,提高执行效率
🔐 权限管理
RBAC 权限控制:支持管理员、开发者、测试员等多角色权限配置
细粒度权限控制:实现可读/可写权限分离,保障数据安全
Django Admin 管理后台:提供便捷的用户、权限、数据管理界面
📊 可视化报告
实时测试报告:测试执行后自动生成可视化报告,支持 HTML 等格式
趋势分析图表:展示测试通过率、执行时长等关键指标趋势
报告分享功能:支持生成带过期时间的分享链接
三、技术创新亮点
🤖 AI 功能集成
AI 助手功能:实现测试用例生成、测试脚本生成功能
自动代码补齐:在编写前置脚本时提供智能代码补齐
AI 使用统计:实现令牌使用量监控,包含日使用量和月使用量统计
🔐 安全测试模块
安全测试功能:新增安全测试模块,实现一站式测试平台
安全测试结果管理:包含测试开始时间、结束时间、测试耗时等统计信息
🚀 性能测试模块
性能测试功能:新增性能测试模块,实现一体化测试解决方案
详细性能指标:包括平均响应时间、中位响应时间、最大/最小响应时间
性能数据统计:提供请求速率、失败速率、用户数、运行时长等关键指标
🎭 Mock 服务
Mock API 服务:新增 Mock 服务,支持接口模拟
灵活配置:可根据测试需求快速配置模拟接口
四、技术架构优化
前端技术栈
Vue3 + Vite:采用高性能前端框架,实现极速构建
Element Plus:使用企业级 UI 组件库,提升用户体验
ECharts + Canvas:实现数据可视化展示
Pinia:采用轻量级状态管理工具
后端技术栈
Django + DRF:高效构建 RESTful API
JWT 认证:实现安全的用户认证与权限管理
Celery + Redis:异步任务调度与任务队列管理
MySQL:稳定可靠的数据库支持
Django Filters:强大的接口过滤与排序能力
容器化部署
Docker + Docker Compose:支持一键部署、服务编排
Nginx + Gunicorn:高性能 Web 服务反向代理与负载均衡
日志集中管理:日志统一输出至日志目录,便于监控与分析
五、用户体验改进
界面优化
中文交互:提供完整的中文界面和文档
可视化操作:无需编写代码即可完成接口测试与场景编排
数据大屏监控:提供大数据可视化平台
环境管理:支持一套测试代码适配多套环境
功能增强
文件管理系统:支持上传多种类型的测试附件,如图片、Excel 等
消息中心:新增消息通知功能
驾驶舱功能:新增驾驶舱模块,优化安全测试功能
六、版本迭代历程
2025-12-17: 发布 5.3.0 版本,新增驾驶舱,并优化了安全测试
2025-12-03: 发布 5.2.0 版本,新增 Mock 服务
2025-11-10: 发布 5.1.0 版本,新增消息中心
2025-10-23: 发布 V5.0.0 版本,新增安全测试模块,实现一站式测试平台
2025-10-08: 发布 V4.0.0 版本,新增性能测试模块
2025-09-11: 发布 V3.0.0 版本,新增一键同步 swagger 接口功能
2025-08-25: 发布 V2.0.0 版本,增加 AI 助手功能
2025-08-05: 发布 V1.0.0 版本,涵盖项目管理、用例管理、业务流程等模块
七、性能与稳定性提升
系统性能优化
响应时间优化:通过缓存机制和数据库查询优化,提升系统响应速度
并发处理能力:基于 Celery 的异步任务处理,提高并发执行效率
内存管理:优化内存使用,减少系统资源占用
稳定性保障
异常处理机制:完善异常捕获和处理机制
数据备份策略:实现数据库和文件的定期备份
监控告警系统:建立系统运行状态监控
八、社区与生态建设
贡献
完全免费:项目完全免费,零依赖国外测试引擎
社区支持:提供详细的文档、部署指南与开发者支持
持续维护:项目长期维护和迭代
九、未来发展规划
技术方向
AI 功能扩展:继续深化 AI 在测试领域的应用
性能优化:持续优化系统性能和用户体验
功能完善:根据用户反馈持续完善功能模块
生态建设
插件化开发:支持插件化扩展,满足个性化需求
标准化接口:提供标准化 API,便于第三方集成
社区建设:加强社区建设,促进技术交流
十、总结与展望
2025 年,ITP 接口自动化测试平台在功能完整性、技术先进性、用户体验等方面取得了显著成果。作为首个完全免费的纯血国产自动化测试平台,ITP 不仅实现了技术自主可控,更为中国测试行业的发展贡献了重要力量。
展望未来,ITP 将继续秉承"让测试更高效、更智能、更协作"的使命,持续优化产品功能,提升用户体验,为中国软件测试行业的发展做出更大贡献。我们相信,ITP 将成为中国企业自动化测试的首选平台,助力中国测试平台走向世界舞台!