WHartTest v1.4.0 发布 - 支持 Skills、多模态智能分析!
新增功能如下:
Skills(技能)集成
可插拔技能包架构:支持通过上传 zip 包或 Git 仓库动态扩展 Agent 能力
Playwright 技能包:完整的浏览器自动化能力,支持持久会话管理、页面结构智能识别、自动截图等
WHartTest 工具技能包:项目/用例/截图管理、Draw.io 图表操作集成
Skills 管理界面:前端新增技能包上传、启用/禁用、内容预览等功能
持久会话管理:LRU 驱逐策略 + 15 分钟空闲超时,支持跨调用浏览器状态保持
安全机制强化:zip 炸弹防御、路径穿越拦截、文件类型白名单

需求管理增强
多模态文档解析:支持需求文档图片智能分析
Excel 文档支持:新增对 Excel 格式需求文档的完整支持
Word 文档增强:支持旧版.doc 格式、结构化表格提取、H4-H6 标题拆分
需求逻辑分析:新增逻辑分析维度,优化评审提示词
评审进度追踪:实时显示需求评审进度
模块管理:支持需求模块的增删改查

测试用例管理
多种 AI 生成模式:提供多种测试用例 AI 生成模式选择
审核状态流转:完整的用例审核状态管理与 AI 优化功能
Excel 模版:支持自定义 Excel 模版导入导出
用例详情导航:优化用例详情页面导航体验

聊天对话增强
多模态交互:支持需求文档图片的智能对话分析
消息操作:消息引用回复、重试、删除回滚功能
Agent 健壮性:增强 Agent 错误处理和重试机制

RAG 知识库增强
Excel 文档支持:知识库新增对 xlsx 格式文档的支持和解析
Reranker 重排:集成重排服务,提升检索准确度
引擎切换:切换至 Xinference 引擎,优化性能

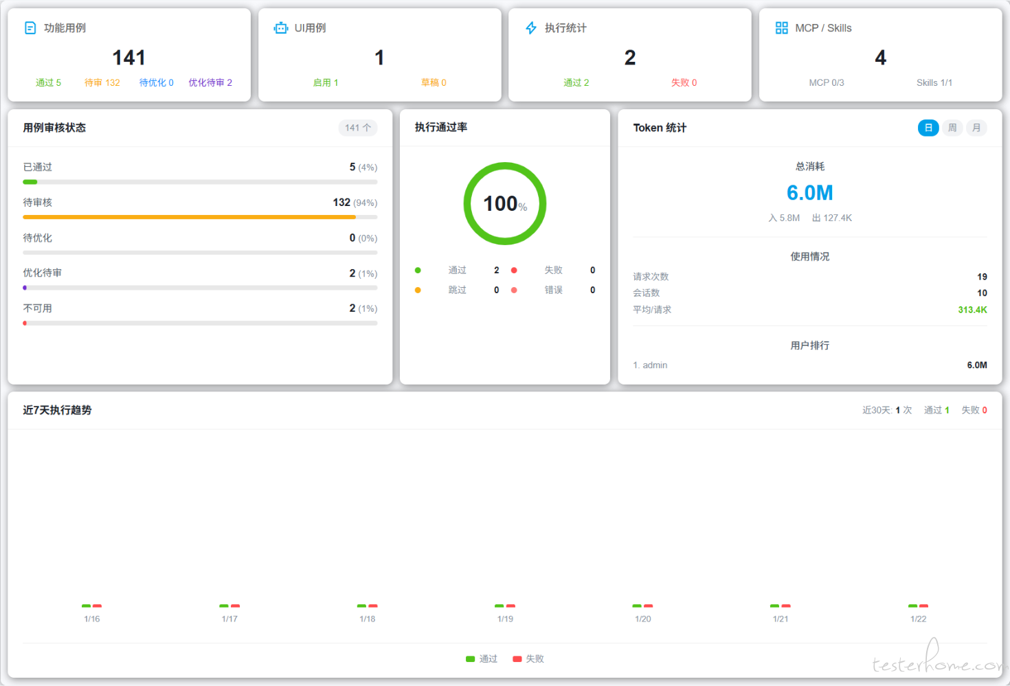
项目仪表盘
统计可视化:实现项目数据统计仪表盘及可视化展示

AI 智能安装助手
流式响应:支持 AI 流式响应输出,实时反馈安装进度
智能交互:支持命令拒绝时的用户反馈和引导
跨平台支持:增强脚本跨平台兼容性

功能优化
系统架构
MCP 全局共享:远程 MCP 配置调整为全局共享模式
任务中断机制:基于信号机制的任务中断与状态保存
提示词优化:渐进式加载策略,降低初始 token 消耗
LLM 配置:API Key 可选配置、连接测试功能
安全与权限
权限校验优化:修复测试用例项目权限校验逻辑
自动化脚本权限:优化自动化脚本项目权限校验
工具扩展
Skills_tools:技能内容读取、脚本执行工具
diagram_tools:Draw.io 图表创建/编辑工具
自动化脚本 API:封装为 service 并优化调用逻辑
Bug 修复
修复添加用例工具方法传参默认值
修复添加用例工具接口返回信息
修复需求管理文档详情切换项目监听事件
修复 API 基础地址以适配容器环境
修复初始化脚本与登录路由问题
修复自动化脚本列表刷新逻辑
修复 Windows 命令行引号转义问题
UI/UX 优化
优化多个管理页面的响应式布局和表格样式
优化模版管理弹窗 UI 细节与上传交互
优化需求管理视图容器布局
新增 Skills 管理视图和菜单入口
依赖更新
新增 pandas、xlrd(Excel 解析支持)
新增 Docker 镜像加速源推荐列表
Playwright 技能包自动安装管理
文档更新
新增系统操作手册
新增 AI 接口环境变量配置文档
更新 Skills 资源和运行环境说明
统一访问链接和 Git 仓库地址
升级注意事项:
建议使用新的 Docker 镜像加速源提升部署速度
v1.4.0 之后的版本需要修改对应的 Skills 配置
PostgreSQL 配置已优化,需注意端口号调整
核心功能:Skills(技能)集成、多模态智能分析、RAG 检索增强
了解更多
在线文档:https://mgdaaslab.github.io/WHartTest
开源地址:
GitHub:https://github.com/MGdaasLab/WHartTest
Gitee:https://gitee.com/mgdaas-lab/wharttest